オンデマンド配信サービス/ライブ配信サービス
ご利用マニュアル
アクセス解析
サポートページでは、ライブ配信サービスの動画の再生回数など、視聴者のアクセス解析結果を確認することができます。
アクセス解析結果はCSV形式でダウンロードすることもできます。
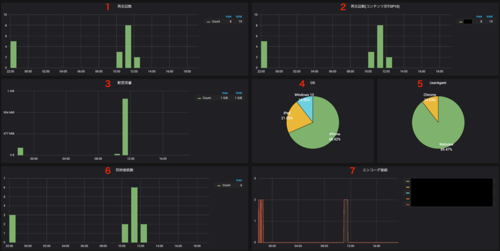
アクセス解析結果の項目説明
| No. | 項目名 | 説明 |
|---|---|---|
| 1 | 再生回数 | 再生された回数を表示します。 最小1時間単位で、期間内の合計・最大値を併せて表示します。 |
| 2 | 再生回数(コンテンツ別TOP10) | コンテンツ別の再生回数上位10位を表示します。 最小1時間単位で、期間内の合計・最大値を表示します。 |
| 3 | 配信流量 | 配信された流量を表示します。 最小1時間単位で、期間内の合計・最大値を併せて表示します。 (1GiB=1024MiB) |
| 4 | OS | 再生されたOSの件数と割合を表示します。 |
| 5 | User-Agent | 再生されたブラウザの件数と割合を表示します。 |
| 6 | 同時接続数 | 期間中に同時に接続された数を表示します。 最小1時間単位で、期間内の最大値を併せて表示します。 |
| 7 | Disk使用量 | ディスク使用料を表示します。 最小1時間単位で、期間内の最大値・現在値を併せて表示します。 |
サポートページの画面イメージ
ログイン画面

サインアウト画面


ホーム画面


分析画面一覧
「アクセス解析結果の項目説明」にある項目の分析結果をグラフで確認できます。

CSVダウンロード
以下の番号順に項目をクリックします。
最後にExportをクリックすると、分析データのCSVファイルをダウンロードできます。
